🥳 오픈 소스 컨트리뷰트 어렵지 않다
mediasoup를 이용해서 프로젝트 기능 개발을 하는데 webrtc의 transport 부분에서 에러가 나길래 에러 코드 부분을 뜯어보다가 파고 파는 도중에 ...
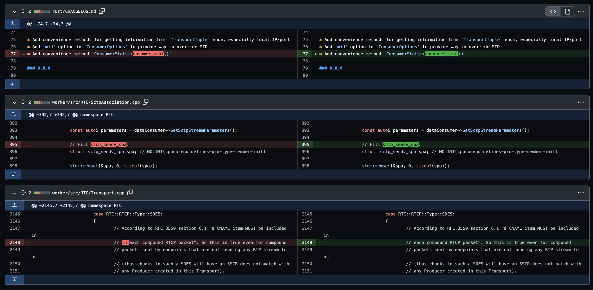
진짜 사소한 오타를 발견했다..!

당연히 ‘in’ 이 두 번 쓰인 게 오타가 맞을 테지만..ㅎ 다시 한번 확인하기 위해서 RPT 프로토콜 공식 도큐먼트를 확인했다.

오타가 맞았고 이런 단순한 걸로 PR을 보내도 되나 한참을 고민하고 다른 사람들이 보낸 PR들에서 오타 수정에 대한 PR이 많이 있는지 찾아보았다.

보통 이런식으로 코드 컨벤션에 대한 오타 수정 PR 이 많이 있었고 내가 찾은 오타는 기능과는 무관한 고작,,, 주석이라서,, PR을 보내기가 망설여졌다.. 😭😭
그래서 하나만 보내기에는 너무 작디작은,, 오타여서,, ㅎ 나도 함수나 변수명에서 오타를 찾아서 같이 묶어서 PR을 보내기 위해 다른 소스코드들도 뜯어보면서 오타를 찾아보았다. 🙃

추가 오타들을 찾긴 찾았는데 그 마저도.. ㅋㅋㅋㅋㅋ 주석이랑 변경 사항 로그 파일에서 찾아서.. ㅋㅋㅋㅋ
한없이 쬐꼬만 컨트리뷰트에서 그냥 쬐꼬만 컨트리뷰트로 업그레이드 된 느낌이었다…ㅎ하하하하
그래도 떨리는 마음으로 총 3개의 파일의 오타를 수정해서 PR을 올렸다.

OMG,, OMG,,,,!!!!

PR 보낸지 10분도 채 안돼서 개발자분들이 확인 후 반영해주셨다! 🎉
엄청 나게 감격스러웠다 ㅠㅠㅠㅠㅠㅠㅠ

프로젝트 Contributors에도 내 프로필이 추가됐다,,!✨
다음엔 나도 프로덕션 코드를 만질 수 있을 정도의 컨트리뷰트를 하고 싶다 😆
Fix some typos by olive-su · Pull Request #913 · versatica/mediasoup
Hello! Thank you for sharing such a great libraries! I found some typos in the comments and change logs. Although these are minor typos, I’m sending a PR to increase quality of this. Thank you! Hav...
github.com
💡 오픈 소스 컨트리뷰트 팁
이 포스팅을 보고 오픈 소스 컨트리뷰트에 도전할 분들을 위한 컨트리뷰트 시작 팁!
- 이렇게 코드의 결함을 발견하면 우선 프로젝트 레포지토리의 Issues, Pull requests 에서 나랑 같은 문제를 제기한 사람이 있는 지 확인한다!
- 보통 버그 리포팅은 Issues에 남긴다!
- 그리고 보통 대형 프로젝트의 경우에는 리드미에 잘 명시 되어있지만 그렇지 않은 경우에는,, 프로젝트 레포에서 컨트리뷰트에 대한 방법이 명시되어 있는 파일을 찾아야한다.😭
- 🌟 컨트리뷰트 가이드를 읽고 해당 프로젝트의 컨벤션을 따라서 PR을 보내야한다!!
- 내가 컨트리뷰트한 프로젝트는 요기에 숨겨져있었다..
→ 디행히 PR 보내기 전에 컨트리뷰트 가이드를 읽고 PR을 보내라는 지시가 있어서 해당 링크를 찾을 수 있었다
저같은 초보도 컨트리뷰트를 보냈으니 누구든 할 수 있습니당😃
겁먹지 말고 도전-!! (물론 나 포함,,^6^) 😆
'🌱 Dev Diary' 카테고리의 다른 글
| 중고나라 솔루션개발팀 인턴 회고 (1) | 2024.01.15 |
|---|---|
| [Krafton Jungle] 탐험 스타또 (4) | 2022.10.29 |
| [Webinar] 첫 웨비나 연사 참여기 (1) | 2022.09.26 |
| [Webinar] DevTalk : 나도 개발자 네트워크가 필요해 (0) | 2022.08.11 |
| [멘토링] Microsoft와 함께하는 Career Mentoring Day (0) | 2022.08.11 |